5651 uyumlu syslog loglama, hotspot captive portal, 802.1X Enterprise RADIUS, MFA/FortiToken, syslog trigger ve 200+ rapor secenegi — hepsi tek modern web panelde.
Farkli markalar, farkli lokasyonlar, farkli ihtiyaclar — hepsi tek panelden yonetilir.
Fortigate, Palo Alto, Zyxel, SonicWall, Sophos, WatchGuard, DrayTek, Ruijie ve daha fazlasini tek bir yonetim panelinden kontrol edin.
TC kimlik, SMS, e-posta, LDAP, otel, toplanti kodu, WhatsApp gibi farkli kombinasyonlari iceren kimlik dogrulama yontemleri.
Captive portal sayfanizi surukle-birak ile tasarlayin. 12 hazir sablon, canli onizleme ve kurumsal kimliginize uygun gorsel duzenleyici.
Dinamik ceviri sistemi ile form adlari ve alan etiketleri otomatik cevrilerek farkli dillerde hizmet sunulur.
WPA2/WPA3 Enterprise, EAP-PEAP, EAP-TTLS destegi. Active Directory entegrasyonu, VLAN atama ile kurumsal ag guvenligi.
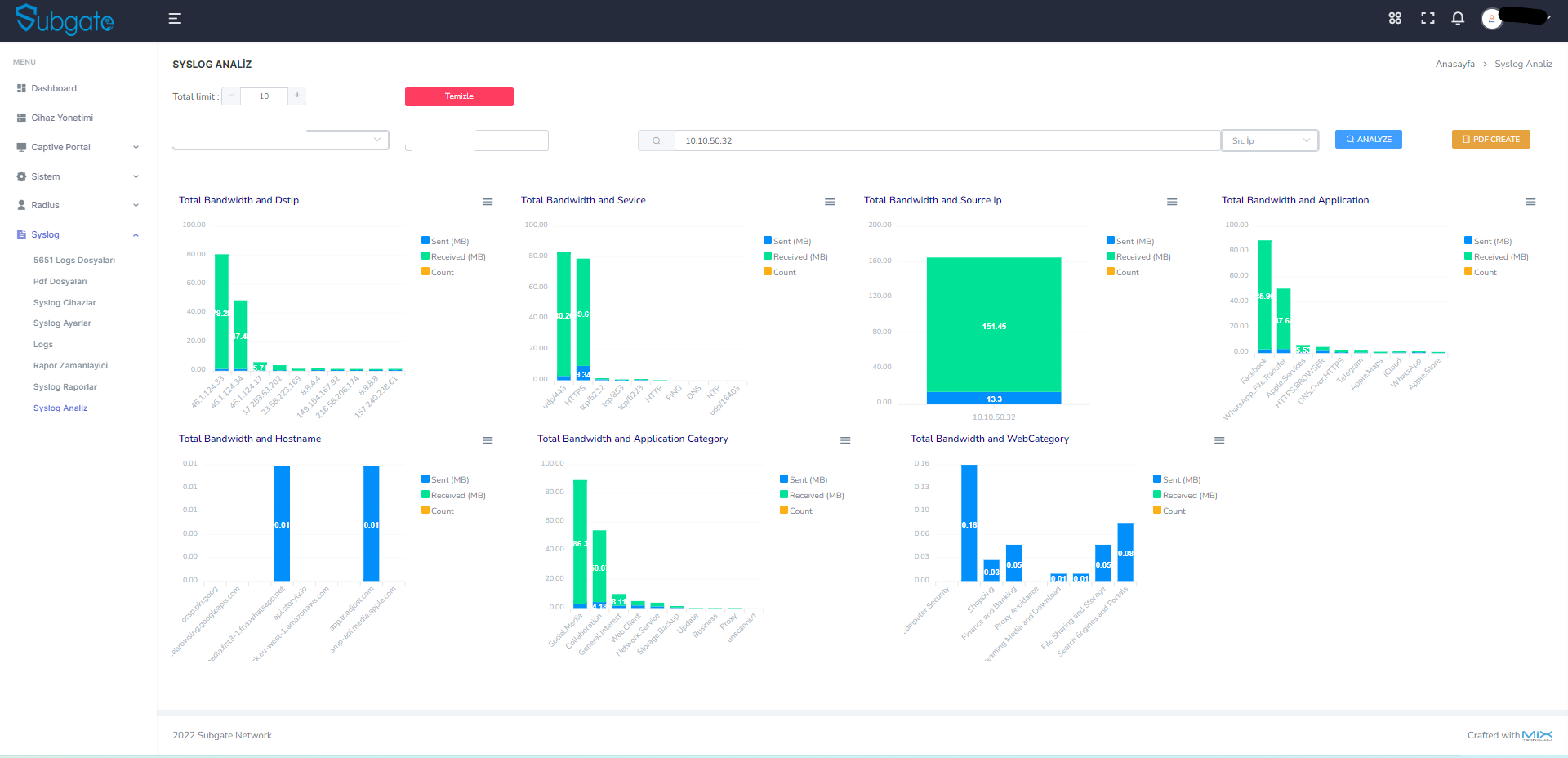
Bandwidth, Duration, Security analizleri. Milyonlarca log uzerinde saniyeler icinde rapor. Kullanici, IP, uygulama ve kategori bazli.
Varsayilan SelfSign ile dijital imzalama; KamuSM hesabiniz varsa resmi KamuSM imzalamasi da desteklenir. Yasal zorunluluklara tam uyumlu log toplama, saklama ve denetim altyapisi.
Gunluk, haftalik veya aylik otomatik rapor uretimi. Hazir raporlar belirlediginiz saatte e-posta ile iletilir.
Belirli log kaliplarina gore anlik alarm tanimlama. Kritik olaylarda e-posta ve SMS ile otomatik bildirim.
Panel kullanicilari icin detayli yetki yonetimi. Tum yonetici islemleri Activity Log ile kayit altina alinir.
Windows uzerinde tek EXE dosyasi olarak calisir. Veritabani ve tum servisler dahil, dakikalar icinde hazir.
RADIUS accounting, online kullanici takibi ve NAS bazli accounting forwarding ile oturum yonetimi.
SMS provider entegrasyonu, LDAP baglanti yonetimi ve SMTP yapilandirmasi. Ozel API testleri ile tam kontrol.
Toplu import, kullanici olusturma/silme, mail onay takibi ve gelismis filtreleme ile buyuk olcekli kullanici operasyonlari.
Sistem yapilandirmanizi tek tikla yedekleyin ve gerektiginde geri yukleyin. Is surekliligi icin guvenli altyapi.
Ag guvenliginden raporlamaya, kimlik dogrulamadan log yonetimine — tum ihtiyaclariniz tek panelde.
VPN ve Uzak Masaustu (RDP) baglantilarina cok faktorlu kimlik dogrulama ekleyin. SMS, E-posta OTP ile yetkisiz erisimi engelleyin.
Kablolu ve kablosuz aglarda 802.1X kimlik dogrulama. EAP-PEAP, EAP-TTLS destegi, kullanici bazli VLAN atama, Active Directory entegrasyonu.
200+ rapor secenegi, 10 grafikli trafik analizi, zamanlanmis PDF raporlar ve gercek zamanli log izleme.
12 hazir sablon, surukle-birak tasarimci, 9 dil destegi ve 20+ farkli kimlik dogrulama yontemi.
Syslog verileri toplanir, 2 yil saklanir, varsayilan olarak SelfSign ile dijital imzalama yapilir. KamuSM hesabiniz varsa resmi KamuSM imzalamasi da desteklenir.
Belirli log kaliplarini otomatik tespit edip aninda bildirim gonderin. Erken uyari sistemi.
Tek .exe dosyasini calistirin. MongoDB ve tum servisler otomatik kurulur.
Firewall'larinizi panelden tanitin. Syslog ve hotspot ayarlarini yapin.
Portal sablonlari, 802.1X kurallari, trigger filtreleri ve raporlari duzenleyin.
Dashboard'dan canli izleme, otomatik imzalama ve zamanlanmis raporlar.
Kablolu ve kablosuz aglarda 802.1X kimlik dogrulama. NAS cihazlari, VLAN'lar, EAP kurallari ve MAC Bypass tek ekranda yonetin.
VPN ve Uzak Masaustu (RDP) baglantilarina ek guvenlik katmani. SMS veya e-posta ile tek kullanimlik kod gondererek yetkisiz erisimleri engelleyin.
Kurumsal duzeyde web yonetim paneli. Dark/Light tema, hizli arama, Turkce/Ingilizce dil destegi, 20+ yetki matrisi.
Her lokasyona farkli portal tasarimi, dogrulama yontemi ve kullanici politikasi atanabilir. Sinirsiz cihaz ve kullanici destegi.
Bandwidth, Duration, Security ve Monitor kategorilerinde detayli raporlar. Drill-down, CSV/PDF export ve zamanlanmis gonderim.
Uygulama, kullanici ve web sitesi bazli bant genisligi tuketim analizi. Drill-down ile kaynak IP detayi.
Baglanti suresi analizi. Ortalama, maksimum ve toplam sure raporlari.
Saldiri tespiti, engelleme ve guvenlik olay raporlari.
Veri sizintisi onleme, DNS izleme ve sistem olay raporlari.
Her modul gercek panel goruntusuyle. Tiklayin, buyuterek inceleyin.
CPU/RAM/Disk gauge, login chart, cihaz durumu
Coklu cihaz, platform destegi, sablon atama
5 sablon, gorsel editor
3,844 kullanici, 6 tab, ban/whitelist
VLAN, EAP Rules, MAC Bypass, NAS
Trafik loglari, filtreleme, CSV/PDF
SelfSign (varsayilan) veya KamuSM ile dijital imzalama & dogrulama
9 grafik boyutu, PDF export
Log Flow -> Filter -> Notify
200+ rapor secenegi, drill-down
Zamanlanmis PDF + mail
SMS provider, toplu import
Mail, SMS, bildirim
Kota, timeout, bant genisligi
Windows 8.1+ / Server 2012 R2+, VMware / Hyper-V
MongoDB, Radius, Syslog, Hotspot, Imzalama tek setup ile.
46 yonetim sayfasi, dark/light tema secenegi.
Kurumsal standartlarda veri guvenligi ve erisim kontrolu.
Zamanlanmis raporlar, disk uyarilari, trigger bildirimleri.
Subgate Network hakkinda en cok sorulan sorularin yanitlari.
https://sunucu-ip:port adresine girinTeknik soru veya satis icin ulasin.